泳潔(鄭州)工程技術有限公司
全國銷售熱線:400-0870-358
國內銷售部:
于經理:15515581312 (河南、湖南、湖北、廣東、廣西、海南、天津、河北、青海、甘肅、新疆)
趙經理:15516966000 (上海、江蘇、浙江、黑龍江、寧夏、貴州、山西、內蒙古、山東)
呂經理:15517588055 (北京、四川、吉林、遼寧、陜西、安徽、福建、江西、重慶、云南、西藏)
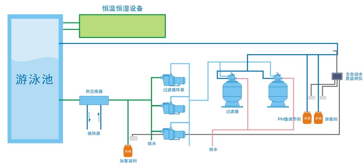
游泳池水質處理系統遵從動態平衡工作原理,在循環處理過程中達到水質的徹底凈化。

游泳池水經上溢流水道收集后匯集到平衡水池,會同補充水一起進入循環水管線,在循環水泵驅動下流經毛發收集器并濾除毛發和較大尺寸的顆粒雜物;而后進入絮凝劑自動添加系統;該系統控制精密計量泵精確地向循環水管道中比例添加絮凝劑硫酸鋁溶液(10%Al2(SO4)3),促使循環水中的膠質狀態的微小物質凝結成顆粒較大的絮狀物,再進入石英砂過濾器徹底濾除;pH自動調整系統將pH測量傳感器的測量信號和設定值進行比較,微計算機對其差值進行PLD運算后發出控制命令,精密計量泵向循環水中注入稀鹽酸(10%HCl)將游泳池水的酸堿度控制在國家規定的范圍(pH=7.2-8.0);最后消毒劑自動調整系統利用余氯傳感器或氧化還原電位傳感器測量泳池的消毒殺菌能力,控制器控制計量泵精確投加次氯酸鈉消毒藥劑(5%NaClO)使游泳池水中的余氯濃度保持在國家規定的范圍之內(0.3-0.6ppm),有效殺滅各種細菌,完成凈化和消毒。
游泳館泳池水處理設備產品突出特點:
一、游泳館泳池水處理設備節省占地面積小
1、設備結構緊湊,安裝空間靈活,均布荷載,無需基礎,節省土建50-70%。
2、主機設備外形尺寸小,一體化設計,主機現場組裝,不受環境限制,便于新建和改建項目。
3、主機設計多功能于一體,淘汰絮凝、澄清單元,采用最新型自然曝氣精濾工藝,體積相對普通過濾系統縮小50%以上。
4、循環處理過程根據泳池人流量、水質變化、循環周期等,設備自動調節,靈活配置,無需設置大量備用系統。

二、游泳館泳池水處理設備節省運行耗電量
1、設備重力微壓運行,動力揚程只有5-10米,無沖洗水泵,節省后期運行耗電量80%以上。
2、采用最新型聯體、低速節能水泵,比其他類型水處理設備配套水泵節約運行費用60%以上。
3、設備主機水力自動化運行,過濾過程、反沖洗過濾均以水體自然特性實現以水制水,無需用電。
三、游泳館泳池水處理設備高效率工作:
1、國家專利,前瞻性技術,節水70% 、節省藥品90~100%(不計消毒消毒劑)
2、有效去除人體污染物,能有效去除尿素、油脂等人體污染物,泳池中溶解固體永不超標,有效避免水體溶解物對人體健康形成潛在威脅,避免大量換水。
3、主機設備正常情況下禁止投加混凝劑、助凝劑、除藻劑避免造成化學污染。
4、天然多層反復合多層過濾介質,自動反沖洗、自動排列、永不板結、永不更換。
5、全套系統設備采白色UPVC食品級材質,無毒、無害、無腐蝕,壽命長達40年以上。
四、游泳館泳池水處理設備出水水質優異
在曝氣溶氧的作用下,以科技手段溶入地殼滲井原理精濾技術,出水水質穩定,水中懸浮物去除率達98%以上。